|
188-6099-5107
商务合作:cuitingyu@email.acrel.cn
安科瑞 崔庭宇
摘 要:现如今,微机保护装置广泛应用于电力系统中,其能够有效监测电力系统的运行状况,并实时记录电力系统出现故障的位置及性质,从而为故障的快速处理提供有效的参考信息。本文介绍的AM5系列微机保护装置,可以针对鸿盛环保集团衢州项目配电工程中不同保护对象提供全方位的保护功能,并且通过电力监控系统采集相关遥测、遥信数据进行实时监控,大大提高变电站运行的可靠性、安全性、提高供电质量,有利于实现变电站综合自动化,实现无人或少人值班。
关键词:安全性;稳定性;可靠性;微机保护装置;电力监控系统
1 概述
浙江鸿盛环保科技集团有限公司坐落在浙江省衢州市,是国内一家集高性能环保除尘滤料研发、制造,技术服务、工业除尘设计及工业烟尘治理第三方运营管理为一体的科技型环保企业。鸿盛环保集团已经建成有实力的工业烟尘过滤材料科研及生产基地,从材料源头到成品出厂销售全部自主管控,确保每个环节品质的自主有效的控制。从上游原料生产、产品制造下游第三方运营管理,实现工业除尘领域全产业链资源整合,形成全产业链的核心竞争力,构建工业烟尘治理产业圈,打造行业工业过滤材料产业核心。现已拥有4家高新技术企业及3家省级技术研究,集团下属工程技术研究为国内以纤维为基础研发滤袋的研发单位。在行业优先研制高硅氧(改性)覆膜滤料,产品经过121道生产工序,致力5mg近零排放。精益求精、技臻善。
本项目为鸿盛环保集团衢州项目的配电工程,共有三个配电室,分别为东厂区一号高压配电室,东厂区二号高压配电室,西厂区高压配电室。本工程高压系统中高压配电柜采用KYN28-12A开关柜共计26面,控制电源电压等级为直流110V,高压柜具有机械闭锁五防功能并满足国家相关标准。变压器采用SCB10系列干式变压器共计12台,带全封闭外壳,防护等级达到IP30,配温控风冷装置。真空断路器采用型号为ZN172-12,接地开关采用型号为JN15-12/31.5KA,电流互感器选用户内环氧树脂浇注式、全封闭、全工况电流互感器,型号为LZZBJ9-12。电压互感器选用户内环氧树脂浇注式,全封闭、全工况电压互感器,电压比为(10/√3)/(0.1/√3)/(0.1/3),准确级组合 0.5/3P。进出线方式为电缆下进下出。
2 项目需求
本次针对鸿盛环保集团衢州项目的配电工程中不同保护对象配置不同微机保护装置,10kV进线柜配置AM5-F线路保护装置;10kV馈线柜配置AM5-F线路保护装置;10kV变压器出线柜配置AM5-T变压器保护装置。这两款微机保护装置主要通过以下保护功能实现对高压柜的设备运行情况实时监视和保护:
1)AM5-F线路保护装置
三段式过流保护(可经低电压闭锁、可带方向闭锁)、反时限过流保护(可经低电压闭锁)、两段式零序I01过流/反时限过流/后加速过流保护、两段式零序I02过流/反时限过流/后加速过流保护、重合闸、后加速过流保护(可经低电压闭锁)、过负荷告警、过负荷跳闸、失压跳闸、失压告警、低频减载/高频保护(可经滑差闭锁)、PT断线告警、控故障告警、FC回路配合的过流闭锁功能、非电量保护、逆功率保护、零序过压跳闸、零序过压告警、过电压跳闸、过电压告警、二次谐波闭锁、间歇接地保护
2)AM5-T变压器保护装置
三段式过电流保护(可经复合电压闭锁、可经二次谐波闭锁)、反时限过流保护(可经复合电压闭锁)、两段式零序I01过流/反时限过流保护、两段式零序I02过流/反时限过流保护、过负荷告警、过负荷跳闸、PT断线告警、控故障告警、FC回路配合的过流闭锁功能、二次谐波闭锁、间歇接地保护
3 产品方案
本工程10kV配电工程共有3个变电所,以东厂区一号高压配电室为例,该配电室共有两段母线,上图方案分别如下:
图1东厂区一号高压配电室上图(一)

图2东厂区一号高压配电室上图(二)
整个配电工程每面高压柜所设微机保护型号与数量如下:

4 系统需求
为实时监视整个配电室的运行以及数据采集,该项目配置一套Acrel-2000Z电力监控系统,主要实现对三个配电室的用电监控与管理。
Acrel-2000Z电力监控系统可实现的功能如下:
1)实时监测:以配电一次图的形式直观显示配电线路的运行状态,可以实时监测各回路电压、电流、功率、功率因数等电参数信息,动态监视各配电回路断路器、隔离开关、地刀等合、分闸状态。
图3 10kV高压柜配电监测界面
图4 0.4kV低压柜配电监测界面
2)电参量查询:在配电一次图中,可以直接查看该回路详细电参量,包括三相电流、三相电压、总有功功率、总无功功率、总功率因数、正向有功电能等。
图5 历史电参量曲线查询
3)运行报表: 查询各回路或设备指定时间的运行参数,报表中显示电参量信息应包括:各相电流、三相电压、总功率因数、总有功功率、总无功功率、正向有功电能等,报表格式有日报表、月报表、年报表

图6 10kV高压柜电参量统计报表
图7 0.4kV高压柜电参量统计报表
图8 有功电能统计报表
4)实时告警:能够对配电回路断路器、隔离开关、接地刀分、合动作等遥信变位,保护动作、事故跳闸等事件发出告警。
5)历史事件查询:能够对遥信变位,保护动作、事故跳闸,以及电压、电流、功率、功率因数越限等事件记录进行存储和管理,方便用户对系统事件和报警信息进行历史追溯,查询统计、事故分析。
6)故障录波: 能够在系统发生故障时,自动准确地记录故障前、后过程的各种电气量的变化情况,通过对这些电气量的分析、比较,对分析处理事故、判断保护是否正确动作、提高电力系统安全运行水平有着重要作用。
7)事故追忆:能够自动记录事故时刻前后一段时间的所有实时稳态信息,包括开关位置、 保护动作状态、遥测量等,形成事故分析的数据基础。
8)曲线查询:能够查询实时曲线和历史曲线,包括三相电流、三相电压、有功功率、无功功率、功率因数等所有遥测量。
9)用户权限管理:设置了用户权限管理功能,通过用户权限管理能够防止未经授权的操作(如遥控的操作,数据库修改等)。系统可以定义不同操作权限的权限组(如管理员组、工程师组、操作员组等),在每个权限组里分配不同用户,为系统运行、维护、管理提供可靠的安全保障。
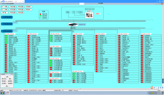
10)网络拓扑图:支持实时监视接入系统的各设备的通讯状态,能够完整的显示整个系统网络结构;可在线诊断设备通讯状态,发生网络异常时能自动在界面上显示故障设备或元件及其故障部位。
图9 网络拓扑图
11)遥控功能:根据电力规程要求,可以对整个配电系统范围内的设备进行远程遥控操作。
12)通信管理:可以对整个配电系统范围内的设备通信情况进行管理、控制、数据的实时监测。
5 现场安装图片
本项目微机保护就地分散安装在各个高压开关柜上,保护装置以及电能表现场安装如下图所示。

图10 微机保护装置以及电能表在鸿盛环保集团衢州项目配电工程现场安装图片
6 结语
在10kV电力系统中采用微机保护装置是电网智能化发展的必然趋势,它能够反应一次设备的故障情况,并且能够迅速地、可靠地、有选择地将故障设备从系统中切除,保证无故障设备继续正常运行,将事故限制在最小范围,提高系统运行的可靠性,最大限度地保证向用户安全、连续供电。本文介绍的AM5系列微机保护装置,可以针对鸿盛环保集团衢州项目配电工程中不同保护对象提供全方位的保护功能,并且通过电力监控系统采集相关遥测、遥信数据进行监控,能大大提高变电站运行的可靠性、安全性、提高供电质量,有利于实现变电站综合自动化,实现无人或少人值班。
参考文献
[1] 安科瑞企业微电网设计与应用手册.2020.6月版
[2] 安科瑞35KV以及下变电所智能配电系统设计与产品二次原理图集.2020.10月版
[3] 安科瑞用户变电站综合自动化与运维解决方案.2021.3月版
作者介绍:
崔庭宇,男,本科,江苏安科瑞电器制造有限公司,主要研究方向为工业能源管理系统。Email:cuitingyu@email.acrel.cn;QQ:2881068608;手机:18860995105;电话:0510-86179851;传真:0510-86179975 网址:http://www.acrel-energy.cn